- XRP tiếp tục giảm, mất hơn 2,5% vào thứ Sáu trong bối cảnh tâm lý giảm giá vẫn tiếp diễn.
- Các quỹ ETF XRP ghi nhận dòng vốn chảy ra lớn nhất trong một ngày, gần 93 triệu đô la vào thứ Năm.
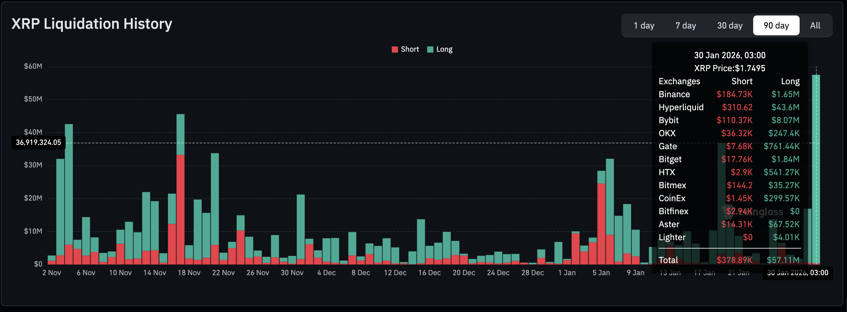
- Các nhà giao dịch XRP sử dụng đòn bẩy đối mặt với mức thanh lý cao nhất trong ba tháng, tổng cộng 57 triệu đô la, khi sự quan tâm của nhà đầu tư cá nhân giảm dần.
Ripple (XRP) đang giao dịch dưới áp lực bán mạnh, giảm hơn 2,5% trong ngày xuống còn 1,75 đô la vào thời điểm viết bài này vào thứ Sáu. Đồng tiền chuyển tiền xuyên biên giới này đã phải đối mặt với dòng vốn chảy ra đáng kể vào thứ Năm, với dòng vốn chảy ra cao nhất từ các Quỹ Giao dịch Chứng khoán (ETF) kể từ khi ra mắt. Với tâm lý né tránh rủi ro vẫn còn dai dẳng, XRP có nguy cơ tiếp tục đà giảm giá vào cuối tuần.
XRP giảm mạnh khi dòng vốn rút lui gia tăng
Các quỹ ETF XRP giao ngay ghi nhận dòng vốn chảy ra lớn nhất trong một ngày, gần 93 triệu đô la vào thứ Năm, làm giảm dòng vốn chảy vào tích lũy xuống còn 1,17 tỷ đô la và tài sản ròng được quản lý xuống còn 1,21 tỷ đô la. Dòng vốn ETF đóng vai trò như một thước đo tâm lý thị trường, với dòng vốn chảy ra lớn hoặc ổn định cho thấy các nhà đầu tư thiếu tự tin vào XRP trong bối cảnh biến động mạnh.

Trong khi đó, theo dữ liệu của CoinGlass, lượng thanh lý đã đạt mức kỷ lục 57 triệu đô la vào thứ Sáu, mức cao nhất trong ba tháng. Nếu sự biến động hiện tại tiếp tục và giá XRP tiếp tục giảm, nhiều nhà giao dịch sẽ buộc phải đóng các vị thế mua đòn bẩy của họ, làm tăng thêm áp lực bán.

Sự quan tâm của nhà đầu tư cá nhân đối với XRP rõ ràng đang giảm khi khối lượng giao dịch mở (Open Interest - OI) của hợp đồng tương lai giảm xuống còn 3,21 tỷ đô la vào thứ Sáu, từ 3,46 tỷ đô la ngày hôm trước. OI theo dõi giá trị danh nghĩa của các hợp đồng tương lai đang lưu hành; do đó, hoạt động giao dịch cá nhân thấp cho thấy các nhà đầu tư thiếu tự tin vào khả năng duy trì xu hướng tăng của token. Điều này cũng có nghĩa là các nhà đầu tư đang đóng các vị thế thay vì mở các vị thế mới, làm mất đi động lực phục hồi của XRP.

Triển vọng kỹ thuật: Đánh giá tiềm năng phục hồi của XRP
XRP dao động giữa mức hỗ trợ 1,72 đô la và mức hỗ trợ chuyển thành kháng cự 1,81 đô la, khi phe gấu đang cố gắng mở rộng quyền kiểm soát của họ. Đường trung bình động lũy thừa (EMA) 50 ngày đang có xu hướng giảm ở mức 2,00 đô la, EMA 100 ngày ở mức 2,13 đô la và EMA 200 ngày ở mức 2,27 đô la, điều này xác nhận triển vọng giảm giá ngắn hạn.
Một đợt bán tháo kéo dài về mức thấp nhất tháng Tư là 1,61 đô la có thể xảy ra nếu chỉ báo MACD vẫn nằm dưới đường tín hiệu trên biểu đồ hàng ngày. Các thanh histogram màu đỏ mở rộng xuống dưới đường số 0 có thể khuyến khích các nhà đầu tư giảm bớt vị thế, làm tăng thêm áp lực bán.
Chỉ báo sức mạnh tương đối (RSI) ở mức 34 trên cùng biểu đồ đang chuẩn bị trượt vào vùng quá bán, khi đà giảm giá tăng tốc.

Tuy nhiên, XRP có thể đảo chiều đột ngột khi các nhà tham gia thị trường phản ứng với việc Tổng thống Hoa Kỳ Donald Trump đề cử Kevin Warsh làm Chủ tịch Cục Dự trữ Liên bang (Fed) tiếp theo – Warsh từng là Thống đốc Fed và cố vấn kinh tế cho tổng thống.
Thị trường tiền điện tử giảm mạnh khi tâm lý né tránh rủi ro gia tăng sau quyết định của Cục Dự trữ Liên bang (Fed) hôm thứ Tư về việc giữ nguyên lãi suất, không mang lại cứu cánh nào cho các tài sản rủi ro hơn.
Người bán XRP vẫn nắm quyền kiểm soát trừ khi phe mua đẩy giá lên để giành lại mức hỗ trợ ngày 31 tháng 12 ở mức 1,81 đô la và rào cản quan trọng tiếp theo, đường EMA 50 ngày ở mức 2,00 đô la.
Câu hỏi thường gặp về Lãi suất mở, tỷ lệ thanh toán định kỳ
Lãi suất mở cao hơn có liên quan đến thanh khoản cao hơn và dòng vốn mới đổ vào thị trường. Điều này được coi là tương đương với sự gia tăng hiệu quả và xu hướng đang diễn ra vẫn tiếp tục. Khi Lãi suất mở giảm, nó được coi là dấu hiệu thanh lý trên thị trường, các nhà đầu tư đang rời đi và nhu cầu chung về một tài sản đang giảm, thúc đẩy tâm lý bi quan trong số các nhà đầu tư.
Phí thanh toán định kỳ thu hẹp khoảng cách giữa giá giao ngay và giá hợp đồng tương lai của một tài sản bằng cách tăng rủi ro thanh lý mà các nhà giao dịch phải đối mặt. Tỷ lệ tài trợ cao và tích cực liên tục ngụ ý rằng có một tâm lý lạc quan giữa những người tham gia thị trường và có kỳ vọng về một đợt tăng giá. Tỷ lệ tài trợ âm liên tục cho một tài sản ngụ ý rằng tâm lý bi quan, cho thấy rằng các nhà giao dịch kỳ vọng giá của tiền điện tử sẽ giảm và có khả năng xảy ra sự đảo ngược xu hướng giảm.
Thông tin trên các trang này chứa các tuyên bố mang tính chất dự báo về tương lai và chứa đựng sự rủi ro và không chắc chắn. Các thị trường và công cụ được mô tả trên trang này chỉ dành cho mục đích thông tin và không phải là các khuyến nghị về việc mua hoặc bán các tài sản này. Bạn nên tự nghiên cứu kỹ lưỡng trước khi đưa ra bất kỳ quyết định đầu tư nào. FXStreet không đảm bảo rằng thông tin này không có lỗi, sai sót hoặc sai sót trọng yếu. FXStreet cũng không đảm bảo rằng thông tin này có tính chất kịp thời. Việc đầu tư vào các thị trường mở chứa đựng nhiều rủi ro, bao gồm việc mất tất cả hoặc một phần khoản đầu tư của bạn cũng như sự đau khổ về cảm xúc. Tất cả các rủi ro, tổn thất và chi phí liên quan đến đầu tư, bao gồm việc mất toàn bộ vốn đầu tư, thuộc trách nhiệm của bạn. Các quan điểm và ý kiến thể hiện trong bài viết này là của các tác giả và không nhất thiết phản ánh chính sách hoặc quan điểm chính thức của FXStreet cũng như các nhà quảng cáo của nó. Tác giả sẽ không chịu trách nhiệm về thông tin được tìm thấy ở cuối các liên kết được đăng trên trang này.
Nếu không được đề cập rõ ràng trong nội dung bài viết, tại thời điểm viết bài, tác giả không nắm giữ vị thế nào đối với bất kỳ cổ phiếu nào được đề cập trong bài viết này và không có quan hệ kinh doanh với bất kỳ công ty nào được đề cập. Tác giả không nhận được tiền công cho việc viết bài này, ngoài từ FXStreet.
FXStreet và tác giả không cung cấp các đề xuất được cá nhân hóa. Tác giả không cam đoan về tính chính xác, đầy đủ hoặc phù hợp của thông tin này. FXStreet và tác giả sẽ không chịu trách nhiệm về bất kỳ sai sót, thiếu sót hoặc bất kỳ tổn thất, thương tích hoặc thiệt hại nào phát sinh từ thông tin này và việc hiển thị hoặc sử dụng thông tin này. Ngoại trừ các lỗi và thiếu sót.
Tác giả và FXStreet không phải là các cố vấn đầu tư đã đăng ký và không có nội dung nào trong bài viết này nhằm mục đích tư vấn đầu tư.
Nội dung được đề xuất
Выбор редакции
Giao dịch theo các sự kiện với Lịch kinh tế cập nhật nhất
Nhận tin tức về những sự kiện mới nhất đang diễn ra trên thị trường ngoại hối, từ các sự kiện kinh tế hiện tại đến các chỉ số kinh tế, với công cụ lịch kinh tế của chúng tôi. Lịch kinh tế của chúng tôi bao gồm hơn 1000 sự kiện trên khắp thế giới.
Dự báo giá Ripple: Rủi ro giảm của XRP tăng khi dòng vốn ETF rút ra mạnh nhất trong một ngày
Ripple (XRP) đang giao dịch dưới áp lực bán mạnh, giảm hơn 2,5% trong ngày xuống còn 1,75 đô la vào thời điểm viết bài này vào thứ Sáu. Đồng tiền chuyển tiền xuyên biên giới này đã phải đối mặt với dòng vốn chảy ra đáng kể vào thứ Năm, với dòng vốn chảy ra cao nhất từ các Quỹ Giao dịch Chứng khoán
Theo dõi biến động của thị trường với Biểu đồ tương tác của FXStreet
Trở thành nhà giao dịch thông minh với biểu đồ tương tác của chúng tôi. Biểu đồ này cung cấp thông tin về hơn 1500 tài sản, lãi suất liên ngân hàng và khối dữ liệu lịch sử rộng lớn. Đây là một công cụ chuyên nghiệp trực tuyến bạn cần sử dụng, cung cấp cho bạn một nền tảng cung cấp thông tin theo thời gian thực tiên tiến, có thể tùy chỉnh và miễn phí